We’ll be using the OpenTelemetry Collector otelcol-contrib to gather host metrics on Windows, Linux, and Mac. At the time of this writing, we’ll be using the latest otelcol-contrib package version 0.57.2.
The following steps assumes you are running Windows PowerShell as an Administrator.
mkdir "C:\Program Files\OpenTelemetry"

cd "C:\Program Files\OpenTelemetry"

otelcol-contrib package from GitHub.
(New-Object Net.WebClient).DownloadFile("https://github.com/open-telemetry/opentelemetry-collector-releases/releases/download/v0.57.2/otelcol-contrib_0.57.2_windows_amd64.tar.gz", "C:\Program Files\OpenTelemetry\otelcol-contrib_0.57.2_windows_amd64.tar.gz")

tar -xf otelcol-contrib_0.57.2_windows_amd64.tar.gz

(New-Object Net.WebClient).DownloadFile("https://gist.githubusercontent.com/pnvnd/1533b04609fbbe583056afdc31683667/raw/242f9fa682989639a06fc22eb209b8ffd1a4d4c3/otel-config_windows.yaml", "C:\Program Files\OpenTelemetry\otel-config_windows.yaml")
Otherwise, you can create otel-config_windows.yaml manually with the following:
extensions:
health_check:
receivers:
hostmetrics:
collection_interval: 20s
scrapers:
cpu:
metrics:
system.cpu.utilization:
enabled: true
load:
memory:
metrics:
system.memory.utilization:
enabled: true
disk:
filesystem:
metrics:
system.filesystem.utilization:
enabled: true
network:
paging:
metrics:
system.paging.utilization:
enabled: true
# processes:
process:
mute_process_name_error: true
processors:
memory_limiter:
check_interval: 1s
limit_mib: 1000
spike_limit_mib: 200
batch:
cumulativetodelta:
include:
metrics:
- system.network.io
- system.disk.operations
- system.network.dropped
- system.network.packets
- process.cpu.time
match_type: strict
resource:
attributes:
- key: host.id
from_attribute: host.name
action: upsert
resourcedetection:
detectors: [env, system]
exporters:
otlp:
endpoint: https://otlp.nr-data.net:4317
headers:
api-key: YOUR_KEY_HERE
service:
pipelines:
metrics:
receivers: [hostmetrics]
processors: [batch, resourcedetection, resource, cumulativetodelta]
exporters: [otlp]
Note: The processes is commented out for the Windows configuration, since this is only supported in Linux.
otel-config_windows.yaml file and replace YOUR_KEY_HERE with your New Relic Ingest - License key ending with NRAL
((Get-Content -path "C:\Program Files\OpenTelemetry\otel-config_windows.yaml" -Raw) -replace 'YOUR_KEY_HERE','XXXXXXXXXXXXXXXXXXXXXXXXXXXXXXXXXXXXNRAL') | Set-Content -Path "C:\Program Files\OpenTelemetry\otel-config_windows.yaml"

New-Service -Name "otel-infra" -BinaryPathName 'C:\Program Files\OpenTelemetry\otelcol-contrib.exe --config=file:"C:\Program Files\OpenTelemetry\otel-config_windows.yaml"' -DisplayName "OpenTelemetry Infrastructure Agent" -StartupType Manual -Description "OpenTelemetry Infrastructure Agent v0.57.2" -Credential "DESKTOP-IED569R\Peter"

Note: Running this service as a Local System account does not have access to gather storage metrics, so you’ll need to create a service account or use your current account credentials to get these metrics.

otel-infra service by running services.msc or use the command line
net start "otel-infra"

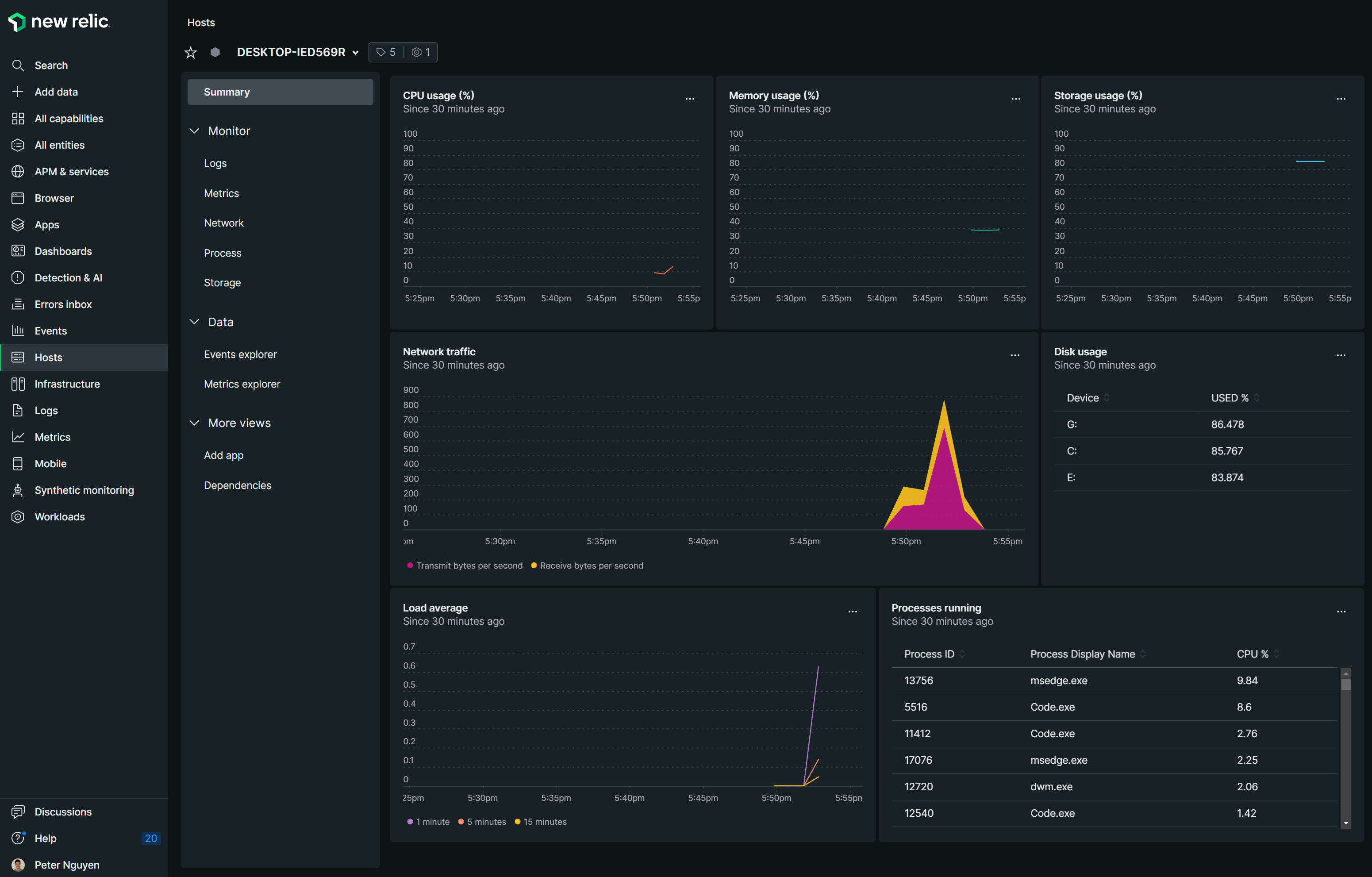
Log into New Relic and check your Hosts to see metrics.

otel-infra service with
net stop "otel-infra"
"sc delete otel-infra" | cmd
cd ~
rm -r "C:\Program Files\OpenTelemetry"

Similar to the Windows setup, commands will be listed here to do the same thing, but with a Raspberry Pi 4B device.

sudo mkdir /opt/opentelemetry
cd /opt/opentelemetry
otelcol-contrib package for Linux. In this example, we’re running this on a Raspberry Pi 4B (8GB) with Raspbian (64-Bit), so we’re going to get the arm64 version.
sudo wget https://github.com/open-telemetry/opentelemetry-collector-releases/releases/download/v0.57.2/otelcol-contrib_0.57.2_linux_arm64.tar.gz
sudo wget https://gist.githubusercontent.com/pnvnd/1533b04609fbbe583056afdc31683667/raw/93c55d4065bc783d3f340931cca91fceacccaae8/otel-config_linux.yaml
Otherwise, create otel-config_linux.yaml manually with the following
extensions:
health_check:
receivers:
hostmetrics:
collection_interval: 20s
scrapers:
cpu:
metrics:
system.cpu.utilization:
enabled: true
load:
memory:
metrics:
system.memory.utilization:
enabled: true
disk:
filesystem:
metrics:
system.filesystem.utilization:
enabled: true
network:
paging:
metrics:
system.paging.utilization:
enabled: true
processes:
process:
mute_process_name_error: true
processors:
memory_limiter:
check_interval: 1s
limit_mib: 1000
spike_limit_mib: 200
batch:
cumulativetodelta:
include:
metrics:
- system.network.io
- system.disk.operations
- system.network.dropped
- system.network.packets
- process.cpu.time
match_type: strict
resource:
attributes:
- key: host.id
from_attribute: host.name
action: upsert
resourcedetection:
detectors: [env, system]
exporters:
otlp:
endpoint: https://otlp.nr-data.net:4317
headers:
api-key: YOUR_KEY_HERE
service:
pipelines:
metrics:
receivers: [hostmetrics]
processors: [batch, resourcedetection, resource, cumulativetodelta]
exporters: [otlp]
sudo tar -xf otelcol-contrib_0.57.2_linux_arm64.tar.gz
otelcol-contrib package
sudo ./otelcol-contrib --version
otel-config_linux.yaml and update with your New Relic Ingest - License key
sudo nano otel-config_linux.yaml
Otherwise run this command
sudo sed -i 's/YOUR_KEY_HERE/XXXXXXXXXXXXXXXXXXXXXXXXXXXXXXXXXXXXNRAL/' otel-config_linux.yaml
sudo nohup ./otelcol-contrib --config=file:"/home/pi/otel/otel-config_linux.yaml" &
Log into New Relic and check your hosts for metrics

otelcol-contrib run
suo ps aux | grep otelcol-contrib
otelcol-contrib service from running using this command
sudo pkill otelcol-contrib
More support is being added to Mac devices, so at the time of this writing, cpu and some disk/storage metrics are not captured by the otelcol-contrib package.
Download the darwin otelcol-contrib package for your MacOS - amd64 for Intel Macs or arm64 newer Macs. IN this example, I’ll be using https://github.com/open-telemetry/opentelemetry-collector-releases/releases/download/v0.57.2/otelcol-contrib_0.57.2_darwin_amd64.tar.gz
Once downloaded, double-click on the tar.gz package to extract the files.

Create a folder somewhere, /Users/yourname/Desktop/otel-infra should be fine.

Copy or move the otelcol-contrib package to the otel-infra folder. Then, right-click > Open.

Click Open. While nothing should happen, we do this to allow your Mac permissions to run the OpenTelemetry Collector in a terminal.

otelcol-contrib here:
https://gist.githubusercontent.com/pnvnd/1533b04609fbbe583056afdc31683667/raw/d34ca012a2035b5d6636fa6867247f5418cc3322/otel-config_mac.yaml
Otherwise, create the file manually with the following:
extensions:
health_check:
receivers:
hostmetrics:
collection_interval: 20s
scrapers:
# cpu:
# metrics:
# system.cpu.utilization:
# enabled: true
load:
memory:
metrics:
system.memory.utilization:
enabled: true
# disk:
filesystem:
metrics:
system.filesystem.utilization:
enabled: false
network:
paging:
metrics:
system.paging.utilization:
enabled: true
processes:
# process:
processors:
memory_limiter:
check_interval: 1s
limit_mib: 1000
spike_limit_mib: 200
batch:
cumulativetodelta:
include:
metrics:
- system.network.io
- system.disk.operations
- system.network.dropped
- system.network.packets
- process.cpu.time
match_type: strict
resource:
attributes:
- key: host.id
from_attribute: host.name
action: upsert
resourcedetection:
detectors: [env, system]
exporters:
otlp:
endpoint: https://otlp.nr-data.net:4317
headers:
api-key: YOUR_KEY_HERE
service:
pipelines:
metrics:
receivers: [hostmetrics]
processors: [batch, resourcedetection, resource, cumulativetodelta]
exporters: [otlp]
Notice that cpu and disk have been commented out, as they have not been implemented in this version. However, if you try anyway, you may get a few storage metrics.

Edit otel-config_mac.yaml and replace YOUR_KEY_HERE with your Ingest - License key from New Relic.
./otelcol-contrib --config=file:./otel-config_mac.yaml


Overall, collecting host metrics with the OpenTelemtry Collector Contrib package is still beta, and breaking changes can happen in future releases. However, the progress so far is quite impressive. Feel free to check out the Host Metrics Reciever Readme for updates.